Solution ระบบกล้องวงจรปิด TP-Link VIGI พร้อมแนวทางติดตั้ง ภาพทดสอบกลางวัน-กลางคืน จุดเด่นด้าน AI, NVR, PoE...
- ไม่มีสินค้าในตะกร้าของคุณแล้ว
- จัดส่ง
- รวมทั้งสิ้น ฿0.00
แนะนำงานระบบ WIFI สำหรับโรงเรียนขนาด 2000 Users
แนะนำงานระบบ WIFI สำหรับโรงเรียนขนาด 2000 Users
โรงเรียนหรือสถาบันการศึกษาขนาดใหญ่ มักพบปัญหาเรื่องสัญญาณ Wi-Fi ไม่ครอบคลุมภายในห้องเรียน ความเร็ว Internet ที่ได้ค่อนข้างช้าในช่วงที่มีผู้ใช้งานพร้อมกันจำนวนมาก และดูแลระบบได้ยากเมื่อมีอุปกรณ์กระจายอยู่หลายอาคาร
บทความนี้เป็นตัวอย่างแนวทางออกแบบระบบ Wi-Fi สำหรับโรงเรียนขนาดประมาณ 2,000 ผู้ใช้งาน โดยเน้นให้ระบบรองรับการใช้งานจริงของนักเรียนและอาจารย์ได้อย่างมีประสิทธิภาพ ครอบคลุมทุกอาคาร บริหารจัดการง่าย และพร้อมรองรับการขยายระบบในอนาคต
รายละเอียดเบื้องต้นมีดังนี้
- ต้องการรองรับผู้ใช้งานประมาณ 2,000 คน
- ใช้ Internet 4 เส้นแบบ Load Balance
- ติดตั้ง Access Point ประมาณ 90 จุด
- รองรับระบบ Captive Portal และเก็บ Log การใช้งาน Internet
- แยก VLAN ตามอาคาร
- รองรับ L3 Roaming
- บริหารจัดการผ่าน Cloud
โซลูชันลักษณะนี้เหมาะกับ
- โรงเรียนขนาดใหญ่
- มหาวิทยาลัย
- Campus หรือ Training Center
- อาคารหลายตึกที่มีผู้ใช้งานจำนวนมาก
- องค์กรที่ต้องการเก็บ Log การใช้งาน Internet ตามข้อกำหนดที่เกี่ยวข้อง
ปัญหาของระบบเดิม
ก่อนปรับปรุงระบบ เดิมทางโรงเรียนติดตั้ง Access Point บริเวณทางเดินชั้นละประมาณ 2 จุด ซึ่งเป็นรูปแบบที่พบได้บ่อยในอาคารเรียนรุ่นเก่า แต่เนื่องจากอาคารของโรงเรียนมีผนังปูนค่อนข้างหนา ทำให้สัญญาณ Wi-Fi ส่งเข้าไปถึงภายในห้องเรียนได้ไม่ดีนัก
ผลเสียที่เกิดขึ้น
- นักเรียนและอาจารย์ใช้งาน Wi-Fi ได้ไม่เต็มประสิทธิภาพ
- สัญญาณหลุดบ่อย
- ความเร็ว Internet ที่ได้รับต่ำกว่าที่ควรจะเป็น
- เมื่อมีผู้ใช้งานจำนวนมากพร้อมกัน ปัญหาจะยิ่งชัดเจนขึ้น
แนวคิดในการออกแบบระบบใหม่
การออกแบบระบบสำหรับโรงเรียนที่มีผู้ใช้งานระดับหลักพัน ไม่ควรมองแค่จำนวน Access Point เพียงอย่างเดียว แต่ต้องมองทั้งโครงสร้างอาคาร พฤติกรรมการใช้งาน และความสะดวกในการดูแลระบบหลังติดตั้งด้วย
แนวทางที่ใช้ในหน้างานนี้คือ
- ติดตั้ง Access Point ให้เหมาะกับพื้นที่ใช้งานจริง โดยเฉพาะภายในห้องเรียน
- แยกวง Network ทำ VLAN ให้เป็นสัดส่วนเพื่อให้ง่ายต่อการบริหารและลดปัญหา Broadcast ภายในระบบ
- รองรับการ Roaming ระหว่างอาคารหรือจุดใช้งานได้ราบรื่น
- สามารถตรวจสอบสถานะอุปกรณ์ ผู้ใช้งาน และบริหารจัดการจากระยะไกลได้
- รองรับการเก็บ Log และการยืนยันตัวตนผ่าน Captive Portal
ทางร้านเลือกใช้อุปกรณ์ Ruijie
งานนี้เลือกใช้อุปกรณ์ของ Ruijie จากที่ทางร้านใช้ติดตั้ง รวมถึงจำหน่ายสินค้าให้กับทาง SI /User ทั่วไป ตั้งแต่ทาง Ruijie เปิดตัวในประเทศไทย ทางร้านเป็นตัวแทนจำหน่ายอย่างเป็นทางการเป็นรายแรกๆของประเทศไทย
พบปัญหาการใช้งานน้อยมาก มีความเสถียรสูง อัตราการเครมต่ำ มีระบบช่วยอำนวยความสะดวกในการดูแลรักษาระยะยาว โดยจุดเด่นที่ช่วยเรื่องงานโรงเรียนคือ
มี Gateway ที่รองรับ Session สำหรับ Users หลักพัน ในราคาที่ไม่แพง รองรับการทำ Captive Portal, เก็บ Log การใช้งาน Internet
มีระบบ Cloud สำหรับบริหารจัดการอุปกรณ์
มีระบบแจ้งเตือน Alarm เมื่อเกิดความผิดปกติ
มีเครื่องมือช่วยวิเคราะห์ปัญหา AI Diagnostic
ทีมงานสามารถ Remote เข้าไปตรวจสอบและแก้ไขได้โดยไม่ต้องเข้าหน้างานทุกครั้ง
ข้อดีในทางปฏิบัต
เมื่อมีผู้ใช้งานแจ้งว่าอินเทอร์เน็ตช้า หรือเชื่อมต่อไม่เสถียร ผู้ดูแลระบบสามารถตรวจสอบได้เร็วขึ้นว่าปัญหาเกิดจากตัวผู้ใช้, Access Point, Switch Port หรือ Gateway
แบ่ง VLAN และการทำ L3 Roaming
เมื่อระบบมีผู้ใช้งานระดับหลักพัน การแบ่ง VLAN เป็นเรื่องสำคัญมาก เพราะช่วยให้การจัดการระบบได้ง่าย และช่วยลดความซับซ้อนของเครือข่ายในระยะยาว
สำหรับหน้างานนี้ เลือกใช้แนวทาง แยก VLAN ตามอาคาร และใช้งาน L3 Roaming เพื่อให้สามารถใช้ SSID เดียวกันได้ แม้อยู่คนละ VLAN หรือคนละอาคาร ผู้ใช้งานจึงสามารถเคลื่อนที่ภายในพื้นที่โรงเรียนได้สะดวกขึ้น โดยไม่ต้องคอยสลับ Wi-Fi หรือหลุดการเชื่อมต่อบ่อยเหมือนระบบที่ออกแบบไม่เหมาะสม
Gateway ที่ใช้ในระบบ
ในส่วนของ Gateway เลือกใช้ Ruijie RG-EG3000XE Gateway ซึ่งรองรับการใช้งานในระดับองค์กร รองรับจำนวน Clients ได้สูงถึง 20K สามารถทำ Load Balance ได้ 6 เส้น , Internet Throughput สูงสุด 60Gbps, รองรับระบบ Hotspot / Captive Portal และมีความสามารถในการเก็บ Log การใช้งาน Internet ได้ในระดับ URL รวมถึงรองรับการควบคุมบาง Application ได้ เหมาะกับหน้างานที่มีผู้ใช้จำนวนมากและต้องการบริหารอินเทอร์เน็ตจากศูนย์กลาง

ก่อนหน้า ทางร้านได้นำ Gateway Ruijie RG-EG3000XE ไป Implement ในงานที่มี Users ประมาณ 30K ใช้งานได้เป็นอย่างดี

ในปัจจุบันมีอุปกรณ์ Gateway ของ Ruijie ที่ราคาประหยัด และมี Feature ต่างๆที่เพิ่มมากขึ้น ตัวอย่างรุ่นที่รองรับ Client ได้ 1500 RG-EG1510XS
Review Feature ต่างๆ ที่ทางร้านทำไว้ครับ RG-EG1510XS Reyee Cloud Router 4 WAN Internet 4Gbps, 1500 Clients
แนวทางการเลือก Access Point
ในส่วนของ Access Point ไม่ได้ใช้แนวคิดที่ว่า “เลือกกำลังส่งสูง เพื่อติดตั้งน้อยจุด แต่หวังให้กระจายได้ไกล” แต่เน้นติดตั้งให้เหมาะกับพื้นที่ใช้งานจริง โดยเฉพาะภายในห้องเรียน เพราะเป็นจุดที่ผู้ใช้งานใช้งานต่อเนื่องและต้องการคุณภาพสัญญาณที่เสถียร
พื้นที่ที่มีผู้ใช้งานหนาแน่นพร้อมกัน เช่น
โรงอาหาร
ห้องประชุม
พื้นที่ส่วนกลาง
จะเลือกใช้รุ่นที่มีสเปกสูงขึ้นเพื่อรองรับโหลดได้ดีกว่า ส่วนห้องเรียนทั่วไปสามารถเลือกใช้รุ่นที่เหมาะสมกับจำนวนผู้ใช้งานในแต่ละห้อง ช่วยควบคุมงบประมาณได้ดีโดยไม่ลดคุณภาพของระบบโดยรวม
การเลือกใช้ Managed PoE Switch
ระบบนี้เลือกใช้ Managed PoE Switch เพื่อรองรับการแบ่ง VLAN และจ่ายไฟให้กับ Access Point ได้สะดวก ช่วยลดความยุ่งยากในการเดินระบบไฟแยก และยังสามารถดูแลอุปกรณ์จากฝั่ง Switch ได้ง่ายขึ้น
อีกจุดที่ดีคือ อุปกรณ์เดิมบางส่วนของลูกค้า เช่น Managed Switch เดิม สามารถนำมาปรับใช้ร่วมกับระบบใหม่ได้ในบางตำแหน่ง ช่วยลดต้นทุนการลงทุนทั้งหมดได้ หากวางโครงสร้างระบบให้เหมาะสมตั้งแต่ต้น
จุดเด่นของระบบหลังติดตั้ง
หลังจากออกแบบและปรับปรุงระบบใหม่ โรงเรียนจะได้รับประโยชน์ในหลายด้าน เช่น
สัญญาณ Wi-Fi ครอบคลุมพื้นที่ใช้งานจริงมากขึ้น
นักเรียนและอาจารย์ใช้งาน Internet ได้ดีขึ้น
ลดปัญหาการเชื่อมต่อหลุดในระหว่างวัน
ฝ่ายดูแลระบบตรวจสอบปัญหาได้เร็วขึ้นผ่าน Ruijie Cloud
ลดภาระการวิ่งแก้ปัญหาหน้างาน
รองรับการขยายระบบในอนาคตได้ง่ายกว่าเดิม
เครื่องมือที่ช่วยให้ดูแลระบบง่ายขึ้น
ระบบ Network ในปัจจุบัน ไม่ได้จบแค่ “ติดตั้งแล้วใช้งานได้” แต่สิ่งสำคัญคือการดูแล การ MA หลังส่งมอบด้วย โดยเครื่องมือที่มีประโยชน์มากสำหรับงานโรงเรียน ได้แก่
1) มุมมอง Network Topology
ช่วยให้เห็นภาพรวมว่ามีอุปกรณ์อะไรเชื่อมต่ออยู่ตรงไหน เชื่อมเข้าพอร์ตใด และ มีเส้นทางการเชื่อมต่ออย่างไร ทำให้การไล่ปัญหาทำได้เร็วขึ้น

2) การตรวจสอบ Application Traffic
ช่วยให้ผู้ดูแลระบบมองเห็นลักษณะการใช้งานในเครือข่าย เช่น กลุ่ม Social Video หรือบริการที่ใช้ปริมาณแบนด์วิธสูง ซึ่งมีประโยชน์ต่อการวางนโยบายใช้งาน Internet ภายในโรงเรียน

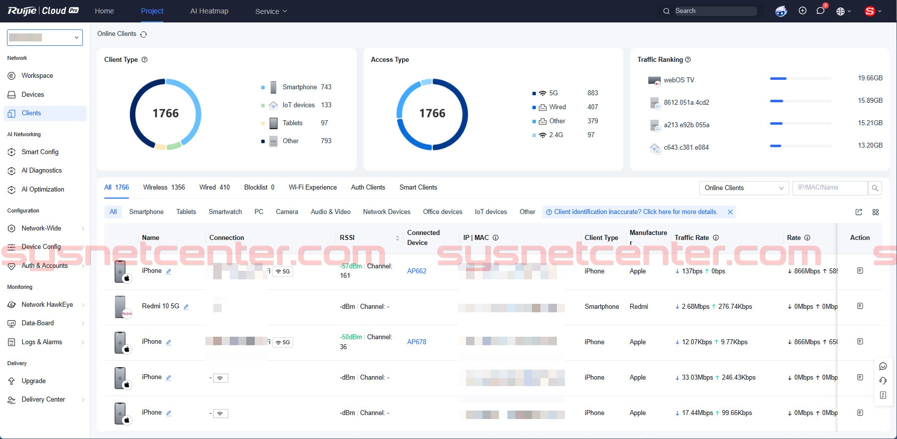
3) การตรวจสอบคุณภาพการเชื่อมต่อของ Client
สามารถตรวจสอบได้ว่าผู้ใช้งานเชื่อมต่อกับ AP ตัวใด ได้ค่า RSSI ดีหรือไม่ และความเร็วลิงก์อยู่ที่ระดับใด ช่วยให้วิเคราะห์ปัญหาได้แม่นยำขึ้นเวลาผู้ใช้แจ้งว่า “Wi-Fi ช้า”
จำนวน Clients ที่เชื่อมต่อ 1,766 ถ้าเป็นระบบเก่า เป็นเรื่องยากมากที่จะต้นเหตุของปัญหา


สามารถตรวจสอบย้อนกลับ จาก Client เชื่อมต่อจาก AP ตัวไหน AP ตัวนั้นต่อเข้า Switch Port อะไร ไล่ไปจนถึง Gateway

4) Captive Portal
รองรับการทำหน้า Login สำหรับยืนยันตัวตนผู้ใช้งาน และสามารถปรับแต่งโลโก้หรือภาพพื้นหลังได้ เหมาะกับหน่วยงานที่ต้องการภาพลักษณ์เป็นองค์กรและต้องการจัดการการเข้าใช้งานอย่างเป็นระบบ

ตัวอย่างจุดติดตั้งจริง
ผมไม่ได้ถ่ายรูปในห้อง Server ไว้ เนื่องจากมีระบบหลายอย่างอยู่ในนั้นครับ
ติดตั้ง Access Point ภายในห้องเรียน เพื่อให้สัญญาณครอบคลุมบริเวณที่นักเรียนใช้งานจริง

L3-Roaming SSID เดียวกันแต่คนละ VLAN การ Roaming ช่วยให้การเชื่อมต่อ WIFI เป็นไปได้อย่างราบลื่น

Managed Switch ของเดิมเป็น Cisco ไม่มี Cloud ก็ลำบากหน่อย

ของเดิมลูกค้าใช้ Ubiquiti ก็ทำการย้ายไปติดตั้งรวมกันที่ตึกอื่น

สรุป
สำหรับโรงเรียนที่มีผู้ใช้งานจำนวนมาก การออกแบบระบบ Wi-Fi ที่ดี ไม่ใช่แค่เพิ่มจำนวน Access Point แต่ต้องออกแบบให้เหมาะกับลักษณะอาคาร จุดใช้งานจริง การแบ่งเครือข่าย การ Roaming และความสะดวกในการดูแลรักษาระยะยาวด้วย
หากวางระบบถูกตั้งแต่ต้น จะช่วยลดปัญหาใช้งานช้า สัญญาณไม่ถึง และการแก้ปัญหาหน้างานแบบเดิม ๆ ได้อย่างมาก พร้อมทำให้ระบบพร้อมรองรับการใช้งานในอนาคตได้ดีกว่าเดิม
ต้องการติดตั้งระบบต้องการออกแบบระบบ WIFI สำหรับโรงเรียนหรือมหาวิทยาลัย
ทีมงาน SYSNET พร้อมให้คำแนะนำและออกแบบระบบให้เหมาะกับงบประมาณ
ปรึกษาฟรีทาง LINE @sysnet
